How to use the Mavryk Nexus and block explorer?
In this chapter, we will use the Mavryk Nexus to illustrate the different features of an explorer, but similar features are usually available on others. Concerning the observation of smart contracts, the different aspects are discussed in the [following chapter](/explorer/Mavryk Explorer-smart-contract).
Mavryk Explorer is developed by Mavryk Dynamics It is a block explorer for public and private networks of the Mavryk Blockchain.
Each Mavryk network has its own Mavryk Explorer version:
- Testnet: nexus.mavryk.org
Mavryk Explorer's main features
Mavryk Explorer has a complete guide available here.
Main Dashboard: This page provides a quick view of all the main activity on the Mavryk network, e.g. staking activity, gas price, Mav supply, transaction volume, etc.
Mavryk Explorer Main Dashboard
Cycle: This page provides general information about a specific cycle number. A cycle is a way of measuring time. Every cycle is equal to 4096 blocks.
Mavryk Explorer Cycle Page
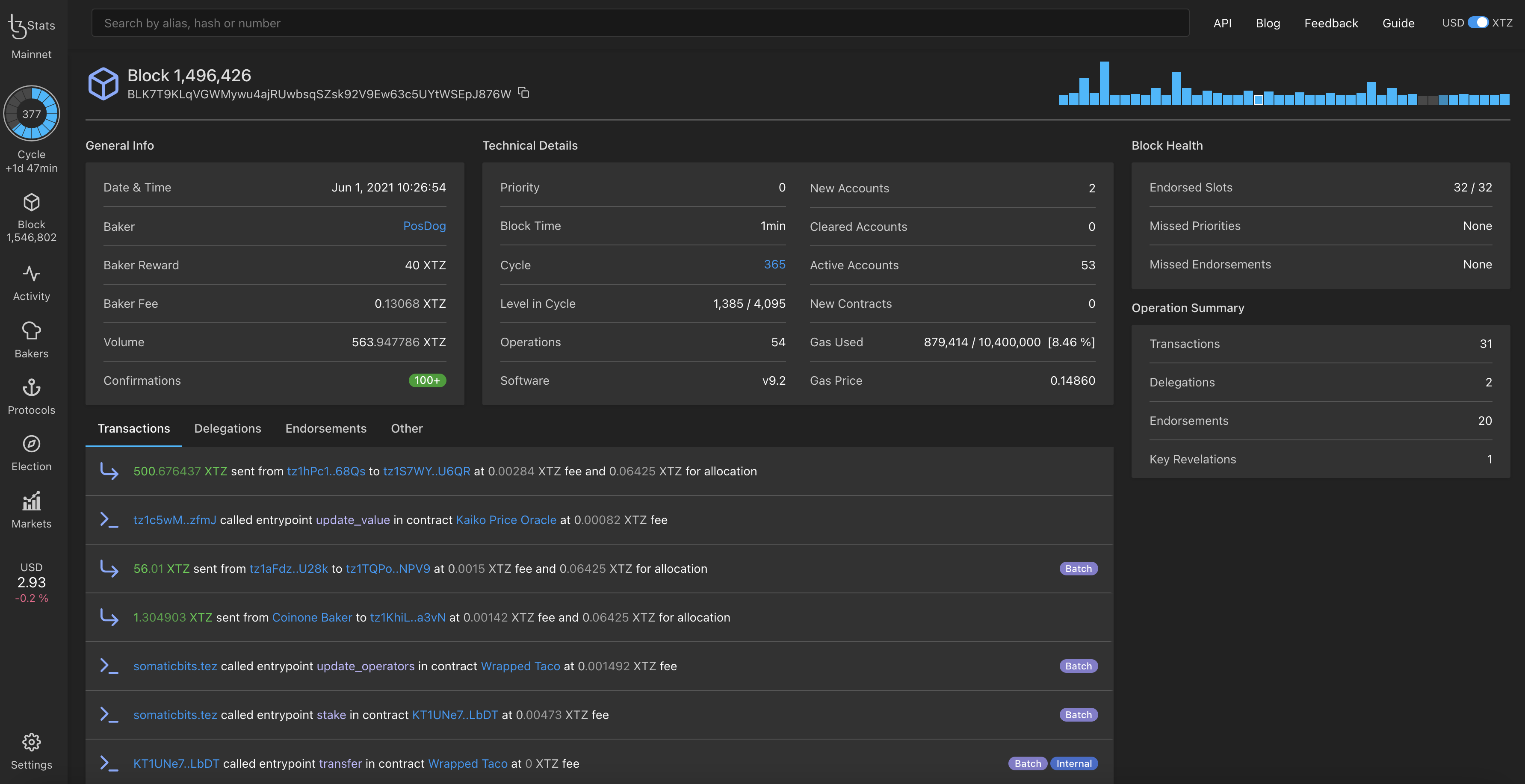
Block: This page provides general information about a specific block number along with its technical details such as gas used, block health (Endorsed Slots, Missed Priorities and Missed Attestations), etc.
Mavryk Explorer Block Page
Network Activity: This page provides a world map with the location of where new blocks are being baked. There is also the list of whales (i.e list of high-value transfers >= $100,000).
Mavryk Explorer Activity Page
Validators: This page provides the total amount of Mavryk validators. Several lists are also available to gain an overview of the Mavryk validator landscape. You can choose between the tabs Public, Top 20, Gainers, Losers, Newcomers, etc.
Mavryk Explorer Bakers Page
Protocols: This page shows the past and current protocol used by Mavryk and the overall age of the Mavryk blockchain. Refer to the chapter on the history of amendments to understand each protocol.
Mavryk Explorer Protocols Page
Voting: This page shows the past and current elections and indicates when it ends. Refer to chapter on the governance on chain to understand voting.
Mavryk Explorer Voting Page
Here the main features have been presented and, in the next chapter, we will see how to check out your smart contract.