Checkout your smart contract on the Mavryk Explorer
As a developer, you will often want to check the state of your deployed smart contracts. Using a blockchain explorer is a fast and easy way to do so. In this section, we will find a smart contract and check it out on Mavryk Explorer.
Find your smart contract on Mavryk Nexus
Once you have the address of your smart contract, go to the Mavryk Nexus Explorer section associated with the network you deployed your contract on.
Remember, the following Mavryk Nexus website links are:
- Testnet: nexus.mavryk.org
Copy/paste your address in the search bar:

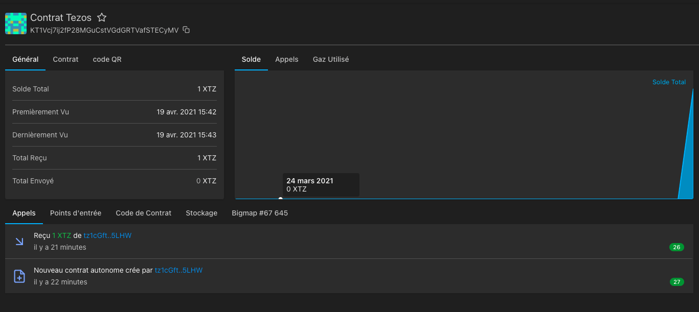
Mavryk Explorer then shows a page with information related to your smart contract, e.g. the balance of the contract, the amounts sent and received, the creator address, etc.

Below the general information, you have a list of tabs allowing you to see:
- the calls
- the entry points
- the contract code
- the storage
- the different big maps of your smart contract (if there are any)
For the following examples, we will check out the smart contract, deployed on the Mainnet, whose address is the following:
KT1HbQepzV1nVGg8QVznG7z4RcHseD5kwqBn
Available at this link.
Calls
Here you have the history of all transactions related to your smart contract.
It appears:
- The transactions with the amount and the address of the sender.
- The calls made to the entrypoints with the name of the entrypoint in question.
- On the right the status of the block with the number of confirmation received.

Entrypoints
Here you have a list of all your entrypoints and their parameters. Furthermore, you can see how many calls each entrypoint has received.

Contract Code
Here you have the Michelson code of your smart contract.

Storage
Here you have access to the content of your storage with the type of each variable and its current value. Notice that the content excludes big maps as they are specific tabs for them.

Big map
Here you have the content of your bigmap:

Conclusion
nexus.mavryk.org is extremely useful to monitor what is going-on on the mainnet and public testnets. All the pieces of information regarding the cycles, the blocks, the transactions, the smarts contracts... can quickly be found, thanks to a user-friendly interface.
In addition, Mavryk Nexus provides a complete and free REST API (for non-commercial use), without any authentication or enforcement of rate limits (as long as it remains reasonable).
Those calls can be performed by any library: the pieces of information retrieved about a public Mavryk network can be used in another monitoring tool, or even in Dapps.
Indeed, API calls can be used within Dapps to retrieve those kinds of information. For instance, WebMavryk (a typescript library to interact with a mavryk node) is not able to retrieve the keys of a big map with a simple call. A call to the Mavryk Explorer API solves this issue.
Those tools are also available for private networks. This will be detailed in the next chapter, where a private Mavryk Explorer is set up to monitor a private network.
References
[1][https://nexus.mavryk.org/](https://nexus.mavryk.org/)
[2][https://nexus.mavryk.org/explorer/contract/KT1HbQepzV1nVGg8QVznG7z4RcHseD5kwqBn](https://nexus.mavryk.org/explorer/contract/KT1HbQepzV1nVGg8QVznG7z4RcHseD5kwqBn)